69 电气工程 69 两个浮球开关控制水泵原理图接线图 高液位浮球接

高清图片下载 免费 安全无风险
69 电气工程 69 两个浮球开关控制水泵原理图接线图 高液位浮球接

69 电气工程 69 两个浮球开关控制水泵原理图接线图 高液位浮球接

点击图片查看原图

图片信息

  • 格式: JPG
  • 尺寸: 542x377
  • 大小: 约1.2MB

版权声明

相关标签

自然风光 高清壁纸 4K画质

分享图片

相关推荐

基于当前图片的相似推荐

液位控制接线图一用一备

怎么实现自动供水和自动排水?液位继电器的经典应用

12v电子水位控制器 jyb接线图,求实图

电接点表,浮球液位控制器原理接线

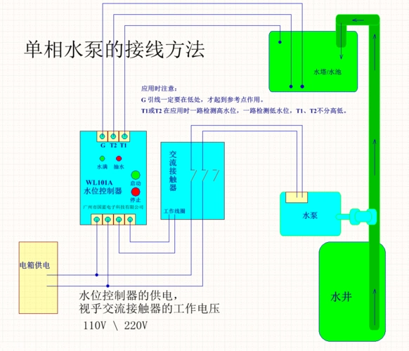
wl101a水位控制器,单相水泵的接线方法

求高低液位控制电路图

供排水液位继电器380v开关220v全自动水位控制器水泵jyb-714水池

220v水泵,要用液位传感器控制开关,请各位大虾帮忙,怎样与交流接触器

水位控制器 水泵控制器 全自动水泵控制器 泵福控制器

液位继电器自动控制水泵实验接线图

正泰chnt正泰液位继电器全自动水位控制器液位控制器水泵开关水塔水池

随机推荐

发现更多精彩图片

何泓姗最新写真甜美可爱 精致五官美出新高度

鲻鱼头男生款短鬓角

万千星辰不及你丨清冷系御姐女生头像@逸羽轻舞的动态

把生活照拍成艺术化

霍尊与妈妈拍的婚纱照被扒出,母子举止过于亲密,引起网友热议

华莱士小提琴家简笔画

2020星期五清晨早安温馨问候语集锦早上好鲜花漂亮问候语图片

「学"四史"」延安大生产运动:"自己动手"

手绘清华大学——送给每一个拥有清华梦的学子

海底捞美甲色号0157渐变