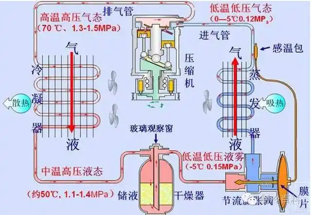
1,油分离器:氟利昂制冷系统中冷冻油会跟随制冷剂一起进入蒸发器,因为

高清图片下载 免费 安全无风险
1,油分离器:氟利昂制冷系统中冷冻油会跟随制冷剂一起进入蒸发器,因为

1,油分离器:氟利昂制冷系统中冷冻油会跟随制冷剂一起进入蒸发器,因为

点击图片查看原图

图片信息

  • 格式: JPG
  • 尺寸: 650x488
  • 大小: 约1.2MB

版权声明

相关标签

自然风光 高清壁纸 4K画质

分享图片

相关推荐

基于当前图片的相似推荐

小型制冷设备冷机组设备

氟利昂制冷系统中有少量水份时会发生什么?

大众汽车空调制冷系统故障检测与维修

氟利昂制冷机组原理与构成介绍

真空镀膜制冷机jb-140a,箱型风冷式制冷机制造商真空镀膜制冷机九本牌

图5-8所示为小型冷藏库的水冷式氟利昂制冷机组的制冷系统.

冷热两用冷水机的工作原理图-深圳市瀚信德制冷科技有限公司

典型氟利昂制冷系统

氟利昂制冷机组原理与构成介绍

随机推荐

发现更多精彩图片

男生刻痕发型雕刻的图案大全酷炫十足的短头发刮痕图片锦集

什么年龄就留什么发型,知道这一点的你只会更美!

加拿大快乐日的海报

短发尴尬期扎出的减龄发型喜欢的一定要收藏哦

精品油画美国画家abigailmarkov抽象油画作品欣赏

易萌 丹顶红鱼活体鸿运当头观赏鱼活体淡水金鱼冷水招财鱼小金鱼 鸿运

21新款毛圈卫衣女圆领宽松纯棉大码显瘦百搭针织休闲运动春秋上衣

【图】- 福田雷沃254 - 唐山玉田拖拉机/收割机 - 玉田百姓网

花生河南开封特产白记老式国潮糕点点心原味传统中式糕点

花蝶来网红巨型安哥拉兔巨兔活体宠物兔幼年成年兔长毛英系活物大型