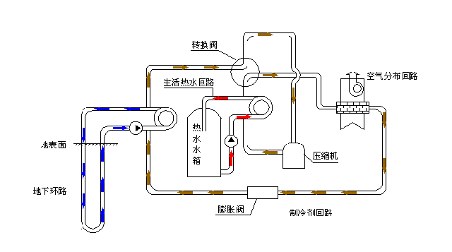
空调降温原理:空调就是把空气吸进来,让它流经表面温度比较低的蒸发器

高清图片下载 免费 安全无风险
空调降温原理:空调就是把空气吸进来,让它流经表面温度比较低的蒸发器

空调降温原理:空调就是把空气吸进来,让它流经表面温度比较低的蒸发器

点击图片查看原图

图片信息

  • 格式: JPG
  • 尺寸: 1024x768
  • 大小: 约1.2MB

版权声明

相关标签

自然风光 高清壁纸 4K画质

分享图片

相关推荐

基于当前图片的相似推荐

氨系统泄氨原理02,氨系统回油系统03,氨系统水系统六,空调系统01,冷水

家用空调制冷系统常见故障分析

[分享]14种冷热源及空调系统特点介绍

理论循环二,制冷循环动态图05,喷射式制冷04,吸附式制冷原理03,半导体

640_326gif 动态图 动图

42种暖通空调系统原理动态图大全

空调压缩机工作原理动画演示

640_357gif 动态图 动图

5氨系统原理1,氨系统泄氨原理2,氨系统回油系统3,氨系统水系统6空调

热泵式壁挂空调原理图

5氨系统原理1,氨系统泄氨原理2,氨系统回油系统3,氨系统水系统6空调

随机推荐

发现更多精彩图片

玉肌容颜丨坚持内服珍珠粉的人,最后怎么样了?

橙红色恶魔天使翅膀免抠元素

雨蝶吉他谱_李翊君_c调弹唱83%专辑版 - 吉他世界

甄子丹发自己叶问表情包甚至头像都换上了评论区全是甄子丹

logo设计创意纸盒包装结构展开图收藏转需67

45分钟充满电,续航200公里!美国首款纯电动新能源房车发布

南通疯狗咬伤21人,为何疯狗喜欢咬老人儿童,遇疯狗咬人该如何做

【apex资讯】艾许传家宝动画!罗芭泳装皮肤来了!太阳小队收集活动皮肤